Grafana Alerting
Grafana Alerting is enabled by default and allows you to learn about problems in your systems moments after they occur, starting with EM App for Grafana v4.0.0.
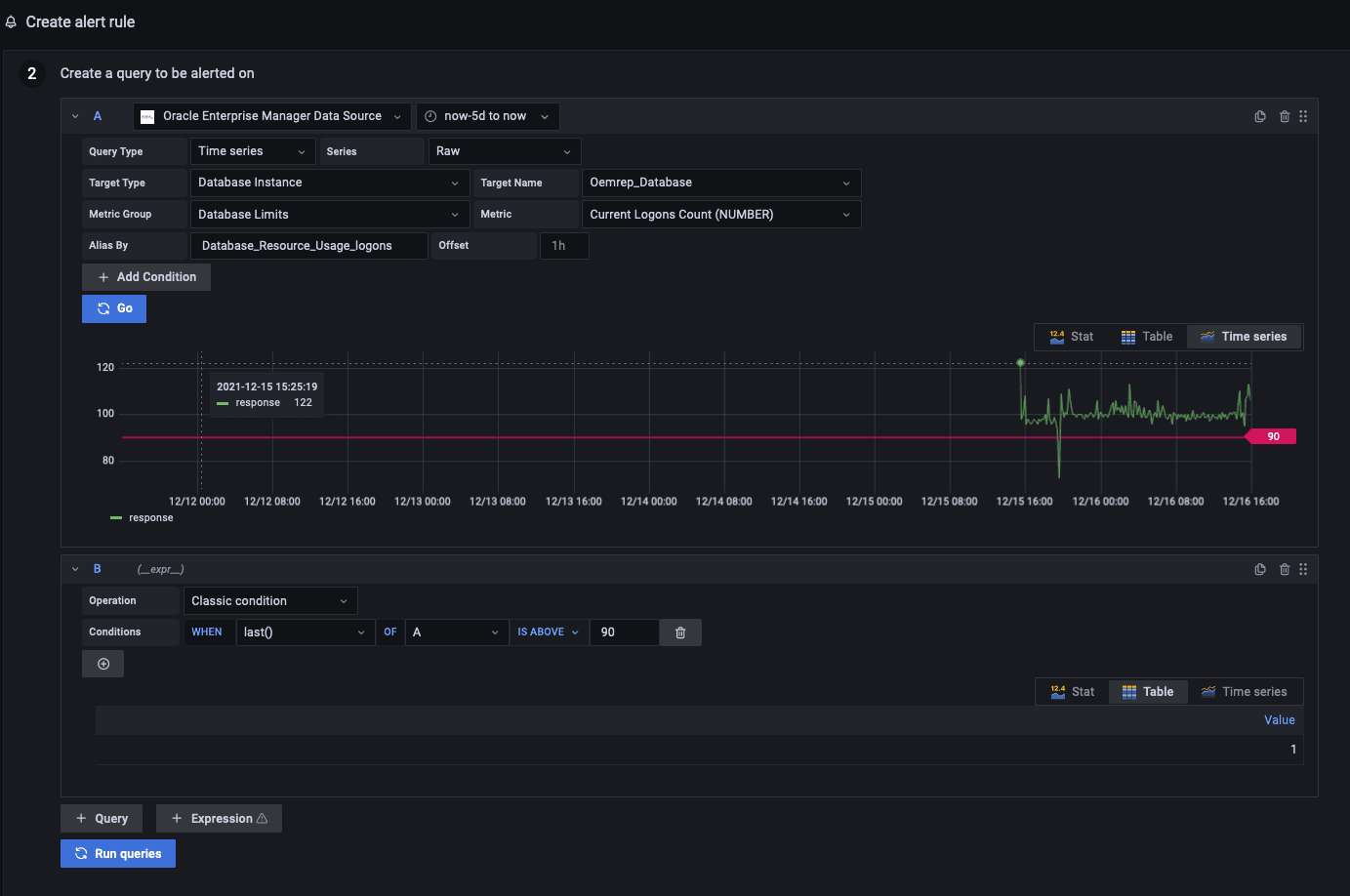
Here is an example of a Grafana alert rule, which is triggered when the last value from the current logon count metric has exceeded a threshold value for a particular database"

Here's an example of an alert notification, triggered by the alert rule above:

For more information, see Grafana Alerting documentation (https://grafana.com/docs/grafana/latest/alerting/).